The Ministry of Justice Successfully Launches the Online Contest “Understanding the Ministry and the Justice Sector” on FPT’s Digital Platform
•
22/08/2025
In celebration of the 80th Anniversary of the Justice Sector’s Traditional Day (August 28, 1945 – August 28, 2025), on August 21, 2025, the Ministry of Justice held the Award Ceremony for the First National Press Awards on the Justice Sector and the Online Contest “Understanding the Ministry and the Justice Sector.” Notably, the contest, conducted on a modern digital assessment platform developed in collaboration with FPT Corporation, achieved remarkable results.
The Online Contest “Understanding the Ministry and the Justice Sector” was chaired by Mr. Nguyễn Thanh Ngọc, Deputy Minister of Justice and Head of the Organizing Committee, with the Department of Legal Dissemination and Education and Legal Aid serving as the advisory and coordinating unit.

Mr. Nguyễn Thanh Ngọc, Deputy Minister of Justice and Head of the Organizing Committee, presenting collective awards to localities.
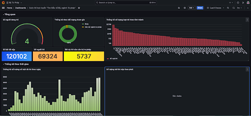
The contest attracted 69,324 participants with a total of 120,102 submissions nationwide. Impressively, 62.8% of the entries were submitted via mobile devices, highlighting the convenience and accessibility of Khaothi.Online – the digital platform that enables contestants to participate anytime, anywhere, on both computers and smartphones.

Contestants participating via computer.
The contest platform was developed by FPT’s technical team within just two months, covering every stage from requirement analysis, design, and system deployment to user training, nationwide contest management, and result compilation — all executed by a team of six engineers. Throughout implementation, the project team faced multiple challenges: the diverse age range of contestants required a user-friendly and intuitive interface while maintaining technical rigor and data security. The system also had to be continuously updated to accommodate administrative and data integration requirements.
Additionally, Khaothi.Online was designed to deliver high-performance capacity, supporting thousands of concurrent users on mobile devices with stringent optimization standards. The platform also provided real-time reporting and analytics, allowing the Organizing Committee to promptly monitor and manage the contest. As a result, the competition ensured transparency, safety, and efficiency, while significantly reducing manpower and operational costs for the organizing body.
Thanks to these efforts, the contest recorded diverse participation across age groups and educational backgrounds, attracting contestants from all provinces and cities nationwide. Leading localities by the number of submissions included Ho Chi Minh City (32,240), Dong Nai (11,860), Hanoi (8,967), Tay Ninh (6,802), and Cao Bang (5,314).

Contest data accurately recorded and displayed on the digital system.
These achievements not only affirm the accessibility, flexibility, and effectiveness of online examinations on digital platforms but also highlight the Ministry of Justice’s advancement in digital transformation, contributing to the dissemination of legal knowledge and education among citizens in the digital era — in alignment with Resolution No. 57-NQ/TW.
At the ceremony, Ms. Phạm Thị Thu Thảo, winner of the First Prize, shared: “The contest effectively utilized modern technology, offering a convenient online format accessible via multiple electronic devices, making it suitable for a wide range of participants.”

First Prize winner Ms. Phạm Thị Thu Thảo (from Đồng Tháp Province) engaging with delegates and guests at the ceremony.
Mr. Phạm Anh Tú, the youngest contestant from an ethnic minority background to achieve outstanding results, expressed his hope that the contest would continue in the coming years, encouraging more citizens to participate and deepen their understanding of the Ministry and the Justice sector, as well as the importance of law in everyday life and civic responsibility in law compliance.
Speaking at the ceremony, Minister of Justice Nguyễn Hải Ninh emphasized that the contest had significantly contributed to spreading the core values of the Ministry and the Justice sector, enabling officials, civil servants, and the public to gain a comprehensive understanding of the Ministry’s history, role, and contributions to society, while bringing legal knowledge closer to communities.
“The success of the Online Contest ‘Understanding the Ministry and the Justice Sector’ is a clear testament to the effective collaboration between the Ministry of Justice and media organizations, reflecting the dedication and support of journalists for the Justice sector,” the Minister noted.

Minister of Justice Nguyễn Hải Ninh delivering remarks at the Award Ceremony.
Khaothi.Online, developed by FPT Corporation, is a modern digital platform designed for comprehensive management of examination, testing, and assessment activities. It covers the entire process — from registration, scheduling, question bank management, and test creation to exam administration, supervision, authentication, and results analysis. The solution represents a major step forward in modernizing examination management, embodying FPT’s consistent commitment to innovation and action, and contributing to the goals outlined in Resolution No. 57-TW of the Politburo on promoting national digital transformation toward a transparent, efficient, and citizen-centric public administration.
The success of this contest reinforces FPT’s commitment to accompanying the Ministry of Justice — and the Vietnamese Government as a whole — in advancing digital transformation. Recently, the Ministry of Justice has also partnered with FPT to deploy the Electronic Receipt System for Civil Judgment Enforcement, marking an important milestone for further cooperation in expanding the adoption of digital technologies in judicial activities — moving toward a transparent, modern, and service-oriented public administration.